Competitor analysis isn’t just about knowing your rivals. It’s about staying one step ahead of them.
And to do that, you need the right tools.
Google offers a suite of tools that provide some insights. But they only scratch the surface.
To dive deeper, you need specialized competitor analysis tools. Tools that offer comprehensive data, from SEO rankings to social media engagement.
Here are the top 20 competitor analysis tools. Broken down by category.
Competitor Analysis Tools for Content & SEO
1. Semrush Competitive Research Toolkit
Semrush offers a set of competitive research tools that help businesses analyze their competitors’ SEO tactics, organic content performance, and overall marketing strategies.
It’s an all-around competitor website analyzer for businesses of all sizes—from startups to digital agencies.
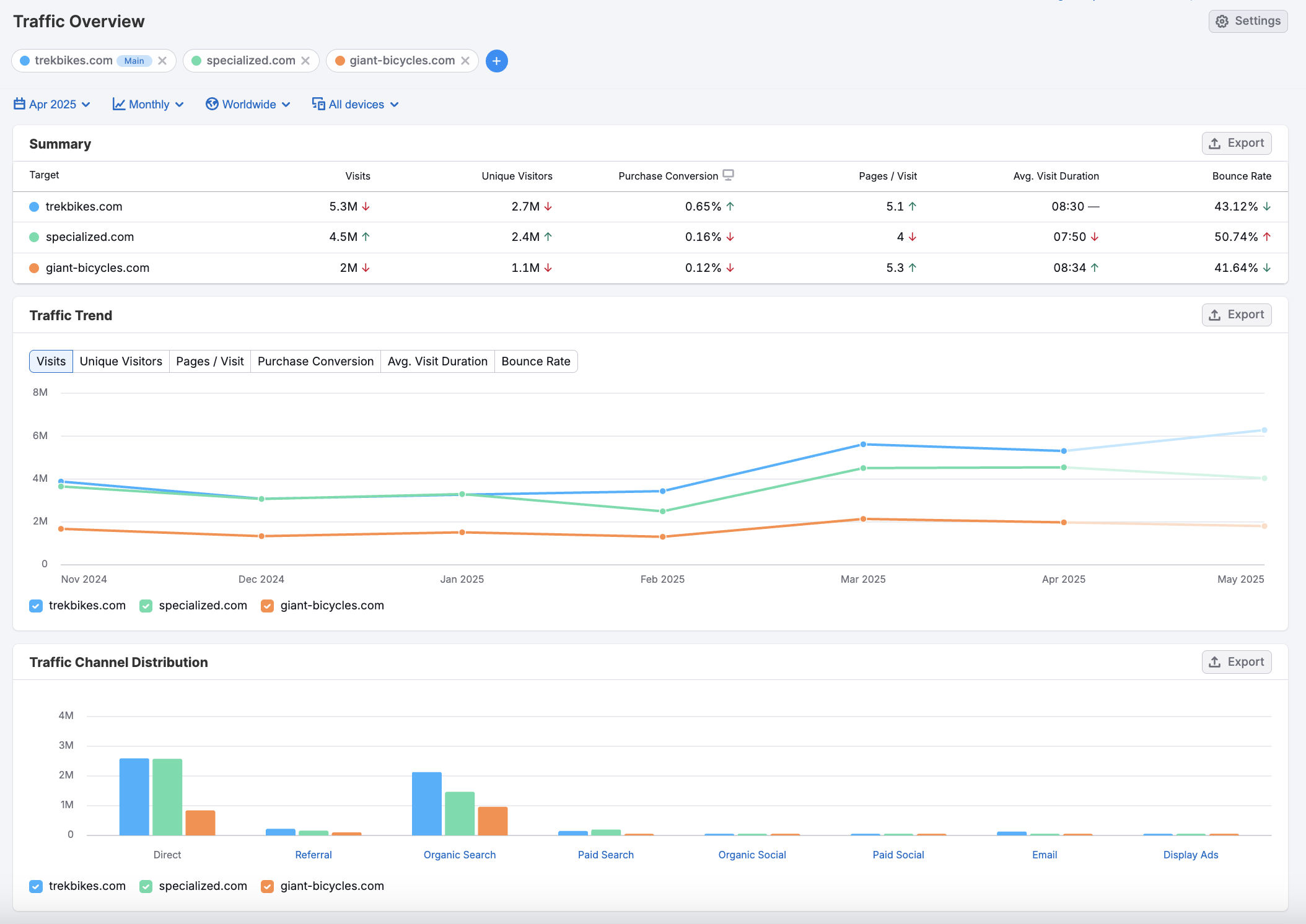
The Traffic & Market Toolkit is one example of Semrush’s offerings. A complete competitive intelligence solution, the Traffic & Market Toolkit allows you to gather market, competitor, and audience data to strengthen your strategy and outcompete your rivals.

It can tell you the following:
- Competitor domain authority
- How much market share your competitors own
- Where the bulk of your competitors’ website traffic comes from
- Which keywords your competitors rank for that you don’t
- Which websites have backlinks to your competitors’ sites but not to yours
And more!
Key Features
Semrush has a suite of tools for detailed competitor analysis.
- Website traffic analysis: Use Domain Overview and the Traffic & Market Toolkit to gain insights into your competitors’ website authority, traffic sources, visitor trends, and overall website performance
- Keyword gap identification: Use the Keyword Gap tool to see how you rank compared to your competitors and (most importantly) the keywords your competitors rank for but you don’t
- Organic search performance analysis: Organic Rankings shows your competitor’s ranking keywords and pages, SERP features, recent changes in ranking positions, and more
- Competitor backlink tracking: Get a list of websites that link to both you and your competitors and a list of sites that link only to your competitors with Backlink Gap
For a full list of features, check the Semrush features page.
Pricing
You can access the Traffic & Market Toolkit for $289/mo, or try it for free for 7 days.
2. SE Ranking
SE Ranking provides an overview of your competitors’ website performance, ranking keywords, and most profitable PPC ads.

They also offer white-label options for agencies and consultants.
Key Features
- Competitor website data analysis: Access estimated traffic, clicks, and monthly costs for competitor websites to gauge their performance
- Keyword data and metric comparison: Analyze and compare competitor keywords and performance metrics
- PPC research: Uncover competitors' target ad keywords
- Top-performing ad identification: Identify your competitors' most successful ads
Check out all of SE Ranking’s features on their features page.
Pricing
SE Ranking has three pricing plans, starting at $52 per month.
3. SimilarWeb
SimilarWeb analyzes your competitors’ SEO, PPC, affiliate marketing, and advertising strategies across various channels.

It’s a solid choice for businesses looking to gain a holistic view of their competitive landscape.
However, SimilarWeb does lack some useful features for social media, local SEO, and technical SEO.
Key Features
- Paid ad strategy tracking: Monitor competitor paid ad strategies and receive alerts when they bid on your keywords
- Landing page analysis: Analyze your competitors’ best-performing landing pages
- Website monitoring: Get important competitor website performance metrics like URL spend, top keywords, traffic share, and traffic sources
For the full list of features, check out SimilarWeb’s competitor analysis tool.
Pricing
After a free trial, SimilarWeb plans start at $125 per month.
Competitive Research Tools for Social Media and Social Listening
4. Semrush Social
Semrush Social tells you about your competitors’ social media audiences, activity, and engagement stats. And tells you how those stats have changed over time.

Key Features
- Competitor comparison table: Get competitor audience, activity, and engagement data and see how your social media performance compares in a single glance
- Facebook, X, Instagram, and Pinterest tracking: Track competitors’ performance on all four major social media platforms
Find more features on Semrush Social’s features page.
Pricing
After a free trial, Semrush Social costs $20/month
5. BuzzSumo
BuzzsSumo is a content marketing tool that provides comprehensive social media content research and performance insights.

It integrates with major social media platforms like Facebook, X, Pinterest, and Reddit. And tracks engagement so you can identify trends, understand audiences, and monitor brands.
This makes it an excellent choice for businesses looking to understand their competitors’ content strategies.
Key Features
- Competitor customer discussion insights: Analyze competitors' customer discussions to refine your content strategy and address audience needs
- Content index: Access an index of content to find engaging articles by topic, URL, or domain
- Daily viral post tracking: Identify and track daily viral posts to see content trends and opportunities
- Customer question discovery: Uncover competitors' customer questions from forums like Amazon, Reddit, and Quora
For a full list, check out BuzzSumo’s features page.
Pricing
After a free trial, BuzzSumo plans start at $199 per month.
6. Brand24
Brand24 tracks your competitors' mentions across social platforms, forums, and blogs.

So you can analyze competitor sentiment, identify key influencers, and benchmark your brand’s social presence against your rivals.
Key Features
- Real-time competitor mention monitoring: Track competitor mentions in real-time with sentiment analysis to gauge public perception of their brand
- Influencer identification: Discover key influencers promoting competitor content
- Hashtag tracking: Monitor the success of competitor campaigns by tracking relevant hashtags across social media
- Side-by-side brand comparison: Analyze your brand versus competitors across social media with an easy-to-use comparison tool
For a full list of features, check out Brand24’s features page.
Pricing
After a free trial, Brand24 plans start at $119 per year for an annual subscription.
7. VidIQ
VidIQ monitors your competitors’ YouTube performance. Offering insights into their video SEO and YouTube overall strategy.
This is what their competitor analysis dashboard looks like:

Key Features
- Competitor video SEO analysis: Gain insights into your competitors' YouTube SEO strategies by tracking the keywords and tags they use
- Detailed engagement metrics: Analyze competitor video performance with key metrics like likes, comments, and views
- Channel performance tracking: Monitor competitor channels' video release schedules and engagement strategies
Learn more about their competitor analysis solutions on VidIQ’s feature page.
Pricing
After a free trial, VidIQ plans start at $16.58 per month, charged annually.
8. Sprout Social
Sprout Social’s combination of social listening, reporting, and competitor analysis tools makes it a solid choice for businesses looking to outperform their competitors on social media.

The tool also shows you how your brand stacks up against competitors. By providing actionable insights through performance metrics and audience sentiment analysis.
Key Features
- Competitor reporting: Benchmark your brand’s performance against competitors with reports on follower growth, engagement metrics, and content effectiveness across social platforms
- Social listening and sentiment analysis: Track and analyze competitor brand mentions and public sentiment with the Advanced Listening tool
- Engagement and content analysis: Compare your competitors’ post performances by tracking likes, comments, shares, and other engagement metrics
- Hashtag and keyword tracking: Monitor the hashtags and keywords competitors use in their social media campaigns to gauge their impact and discover new content opportunities
Pricing
After a free trial, Sprout Social plans start at $199 per month, charged annually.
9. Talkwalker
Talkwalker uses AI to monitor competitors’ mentions across social channels and online platforms.

And then gives you real-time data on how their brand is perceived. And what social trends are emerging from their activity.
Key Features
- Live competitor monitoring: Monitor competitors’ social media activity as it happens to stay up to date on their latest strategies
- Competitive benchmarking: Compare key metrics like share of voice, follower growth, and public sentiment between your brand and competitors
- Trend identification: Uncover trending topics sparked by competitor campaigns so you can anticipate and act on emerging market trends
- Crisis detection: Spot potential PR issues affecting competitors
For more competitive analysis features, check out Talkwalker’s competitive intelligence page.
Pricing
Talkwalker offers four plans. Book a demo for pricing information.
Competitor Analysis Tools for Audience Research
10. Semrush Traffic & Market Toolkit– Audience Research Dashboards
The Traffic & Market Toolkit provides rich audience insights across several dashboards to help you understand who your competitors are reaching—and how your potential customers behave online.
The Demographics dashboard reveals key traits like age, gender, and geographic distribution, enabling you to tailor messaging, creative, and product positioning to match your market’s dominant profiles.

The Audience Overlap dashboardvisualizes which websites share the same visitors, helping you identify indirect competitors, uncover co-viewing behaviors, or spot potential partnership and placement opportunities.

The Geolocation dashboards go even deeper—providing region-specific insights. For example, the USA dashboard offers state-level audience data, allowing for precise regional targeting in campaigns and expansion planning.

Key Features
- Demographic insights
Understand audience composition across competitors by age, gender, and location—essential for tailoring messaging, creative assets, and product positioning. - Audience overlap visualization
See which websites share the same visitors to uncover indirect competitors, discover partnership opportunities, and refine media placements. - Regional audience data
Access geolocation insights—like state-level audience distribution in the U.S.—to support localized campaign strategies and market expansion decisions.
Pricing
You can access the Traffic & Market Toolkit for $289/mo, or try it for free for 7 days.
11. SparkToro
SparkToro tells you where your competitors’ audiences hang out online, what their demographics are, and more.
Here’s a sample SparkToro report:

Key Features
- Audience behavior insights: Discover where competitors' audiences engage, including specific subreddits, productivity apps, and other digital spaces
- User-friendly dashboard: Easy-to-use dashboard with clear data categories
- Demographic breakdown: Get detailed demographic data such as age, employment status, skills, interests, education levels, and location
Find out more about SparkToro’s features through their product page.
Pricing
SparkToro has a free plan. Their paid plans start at $38 per month, charged annually.
AI-Powered Competitive Analysis Tools
12. Semrush Copilot
Semrush Copilot integrates with other Semrush tools to track competitor insights. And give you recommendations using AI.
Here are some examples of recommendations by Semrush Copilot:

Key Features
- AI recommendations: Find out what to do with competitor analysis data with Semrush Copilot’s specific suggestions
- AI-powered competitor tracking recommendations: Discover new competitors and trends with Semrush Copilot’s competitor recommendations
- Automatic competitor growth tracking: See updates on competitor growth right on your Projects page
- Backlink and keyword gap identification: Find specific keyword and backlink opportunities and low-hanging fruit without having to sift through mountains of data
Learn more about Semrush Copilot’s features.
Pricing
Semrush Copilot is accessible with a free Semrush plan. If you want to create more than one project, subscribe to a paid Semrush plan starting at $117.33 per month (charged annually).
13. Competitors App
Competitors App uses AI to monitor your competitors’ website changes, SEO performance, and social media updates.
This is what the Competitors App dashboard looks like:

It also lets you monitor their newsletters. By giving you an email address to use to sign up for their newsletters.
Key Features
- Intuitive dashboard: Access a user-friendly interface with clear graphs and charts representing your brand’s and competitors’ performance metrics
- Social media tracking: Get a clear understanding of your competitors’ social media activity by tracking key metrics like number of social posts, engagements, and followers
- SEO and traffic metrics: Track competitor keyword rankings and organic traffic to stay informed on their search visibility and audience reach
- Keyword and backlink analysis: Get detailed insights into competitor keywords and backlinks
- Real-time email alerts: Receive notifications when competitors update their website content, pricing, or products
Learn more about Competitors App through their features page.
Pricing
After a free trial, Competitors App plans start at $19.90 per competitor per month.
Competitive Analysis Tools for Email Marketing
14. MailCharts
MailCharts lets you analyze your competitors’ text and email marketing strategies. Providing insights into text and email frequency, design, and content.

Key Features
- Competitor email frequency tracking: See how many emails and texts your competitors send weekly to better understand their communication strategies
- Customer journey insights: Track the length of your competitors’ customer journeys (from receiving the first email to completing a purchase)
- Common campaign monitoring: Discover which standard email campaigns your competitors are running, such as cart abandonment, onboarding, and browse abandonment
- Campaign performance metrics: Analyze key metrics like open rates and click-through rates for specific competitor campaigns
Learn all about MailCharts using their features page.
Pricing
MailCharts offers a free account and two paid plans starting at $149 per month.
15. Owletter
Owletter is a unique tool that focuses on competitor analysis for email marketing.

It captures, analyzes, and compares your competitors’ email strategies. And provides insights into their email frequency, content, engagement, and more.
Key Features
- Automatic email capture: Automatically capture and store all emails your competitors send, giving you full visibility into their email marketing strategies
- Email frequency and timing insights: Track how often your competitors send emails and analyze their timing strategies
- Detailed email analysis: Gain insights into competitor email content, subject lines, and designs
- Keyword-based email alerts: Receive alerts when your competitors send emails containing specific terms
For a full list of features, check out Owletter’s features page.
Pricing
After a free trial, Owletter plans start at $19 per month.
Competitive Analysis Tools for Ad Tracking
16. Advertising Research
Advertising Research presents comprehensive data on your competitors’ ad performance so you can see how you compare. And refine your ad strategy by analyzing their current ad content and top keywords.
For example, here is some ad copy from live Amazon ads:

Key Features
- Competitive positioning map: Find out how your overall ad performance compares with your competitors’ ads
- Live ad insights: Instantly explore which products your competitors are actively promoting with real-time ad examples
- Ad messaging and keyword analysis: Dive deep into your competitors' ad strategies by analyzing their messaging and top paid keywords
- Historical performance data: Learn which keywords your competitors’ ads have historically ranked for to refine your own ad strategy
- Product listing ad comparison: Uncover your Google Shopping rivals by examining their Product Listing Ads, giving you a competitive edge in the e-commerce space
Get a full list of features from Advertising Research’s features page.
Pricing
The Advertising Research tool is included in Semrush’s Advertising Toolkit with the Base plan ($99/month).
17. Adbeat
Adbeat allows you to see your competitors’ digital advertising strategies. Including ad spend, traffic sources, and ad creatives.
Here’s a sample report by Adbeat:

Key Features
- Competitor ad spend tracking: Monitor how much your competitors spend on digital advertising
- Creative content analysis: View the creative assets your competitors use in their digital ads
- Traffic source insights: Analyze where your competitors' traffic comes from
- Platform performance tracking: Identify which advertising platforms are most effective for your competitors
- Historical ad performance data: Access long-term ad performance data to understand trends in your competitors' advertising strategies
Learn more about Adbeat through their features page.
Pricing
Adbeat plans start at $200 per month, charged annually.
Unique Competitor Website Analysis Tools
18. AdClarity - Advertising Intelligence
AdClarity - Advertising Intelligence gives you insights into your competitors' digital advertising strategies across display, video, and social media channels.

Key Features
- Estimated Impressions Tracking: Understand the visibility of your competitors' ad campaigns and how they change over time
- Estimated Spend Analysis: Gauge how much your competitors invest overall and in individual campaigns
- Creative and Placement Insights: See the specific ads your competitors use and where they are placed
- Comparative Analysis: Compare multiple competitors at a time to understand your whole market’s dynamics
- Multi-Channel Tracking: Monitor ad performance across different channels to get a holistic view of advertising trends
Pricing
- It’s part of Semrush’s Advertising Toolkit, included with the Pro plan ($220/month). You can also buy it separately from the Semrush App Center.
19. BuiltWith
BuiltWith is a comprehensive technology information profiler tool that shows you which technologies your competitors use.
Here’s what a BuiltWith report looks like:

In other words, BuiltWith gives you a list of tools that your competitors use for tracking data, hosting their websites, sending email campaigns, and so on.
Key Features
- Technology stack insights: Discover the tools, widgets, and frameworks your competitors use for data tracking, analytics, content management, and content delivery
- Multilingual site detection: Learn what languages your competitors' websites are available in, providing insights into their global reach and localization strategies
- Competitor tool usage tracking: Find out which websites are using your competitors’ tools, such as Shopify, BigCommerce, Magento, and Salesforce
See BuiltWith’s features page for a full list.
Pricing
BuiltWith plans start at $245.83 per month, charged annually.
20. Visualping
Visualping tracks changes on your competitors' websites. And notifies you of any changes they’ve made. Like product launches or pricing changes.

Key Features
- Website change monitoring: Track competitor websites for updates like pricing changes, new products, or design modifications
- Before-and-after screenshots: Receive side-by-side screenshots to easily visualize changes on competitor sites, ensuring you catch even the smallest updates
- Social media monitoring: Keep an eye on competitor social media profiles, with alerts for changes to bios or new posts
- Customizable alerts: Set up personalized alert schedules to receive updates at your preferred frequency
- Multi-site tracking: Monitor multiple competitor websites simultaneously
Find out more about Visualping on their homepage.
Plans and Pricing
Visualping has a free plan and four paid plans, starting at $10 per month.
How to Choose the Right Competitor Analysis Tool
When choosing the right competitor analysis tool, consider the following factors:
- Scope of analysis: The tool should cover a wide range of data points, from SEO and PPC to social media and content marketing
- Ease of use: A user-friendly interface and intuitive design are crucial. You should be able to navigate the tool and understand its features without extensive training.
- Data accuracy: The tool should provide reliable and up-to-date information. Check reviews and ask for a trial to test the data's accuracy.
- Integration capabilities: The tool should integrate seamlessly with other platforms you use. Such as CRM systems, social media platforms, or SEO tools.
- Customization: Look for tools that let you customize reports and dashboards to fit your specific needs
- Pricing: The tool should fit your budget. Consider both the initial cost and the potential return on investment.
- Customer support: Good customer service can make a big difference. Look for tools with robust support, whether it’s through live chat, email, or phone.
- Scalability: The tool should be able to grow with your business. As your needs evolve, the tool should be able to accommodate them.
- Real-time updates: The digital landscape changes rapidly. Your tool should provide real-time updates to keep you ahead of the competition.
- Alerts and notifications: The tool should alert you to significant changes in your competitors’ strategies so you can respond quickly
- Trial period: Most tools offer a free trial period. Use this time to evaluate whether the tool meets your needs before making a commitment.
The best tool for you depends on your specific needs and circumstances. Take the time to do your research and choose wisely.
Gain Insights Beyond Competitor Research
When it comes to digital marketing, competitor analysis is just the tip of the iceberg.
To truly get ahead, you need a tool that goes beyond just tracking and analyzing competitors.
You need a tool that offers comprehensive features that help you understand your market, optimize your site, create compelling content, and engage with your audience.
Start by signing up for a free Semrush account (no credit card needed).
You’ll be able to:
- Conduct a thorough competitor analysis
- Perform keyword research
- Run a site audit
- Manage your social accounts
- Create optimized, user-friendly content
And more.